精确曝气系统系统原理、控制功能及特点介绍
发布日期:2025-03-03 浏览次数:作者:小编
精确曝气系统是专为污水厂溶解氧精细化控制提供的整体解决方案。系统最大的优势在于实现精细调节的同时可以适应工艺的变化。
1、系统原理
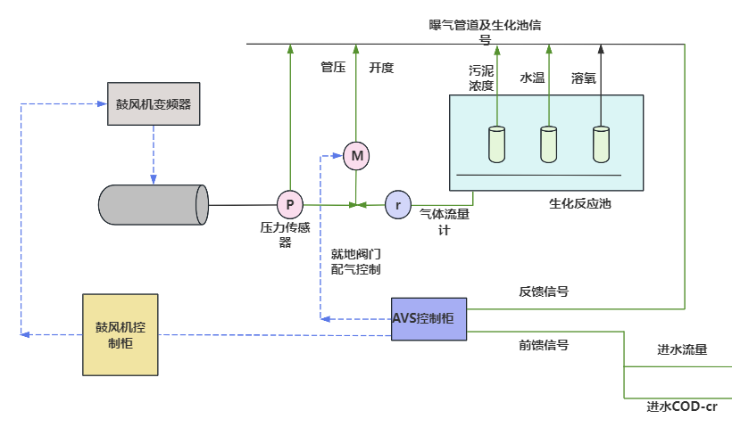
基于“前馈+模型+反馈”的多参数控制模式,实时精确地计算出曝气池内所需要的曝气量,通过调节鼓风机的风量达到按需曝气或者充氧,实现溶解氧的精细化控制,并降低曝气能耗。气体供给系统提供气体,常用的气体是空气。气体供给系统通常包括鼓风机和气体输送管道等设备。曝气器是精确曝气系统的核心组件,它通常是一个容器,内部布置有气体分布装置,可以将气体均匀地释放到水中。曝气器通常采用微细气泡生成技术,通过将气体喷射或通过多孔材料进行扩散,使气体充分溶解在水中。控制系统来实现对溶解氧浓度的精确调控。控制系统通常采用传感器来监测水中的溶解氧浓度,并根据设定的目标值调节气体的供给量。常见的控制策略包括反馈控制和前馈控制等。

2、系统功能
(1)DO精细化控制
污水处理系统的时变性、时滞性、扰动性和非线性等特性给传统的DO控制策略带来了挑战。这些特性导致了控制过程的复杂性,传统的控制方法往往无法及时准确地应对各种扰动的影响,从而导致DO值的波动。 为了解决这个问题,一种有效的方法是采用基于活性污泥数学模型的先进控制技术。这种方法利用数学模型来描述活性污泥处理系统的动态行为,并基于模型进行控制决策。 通常包括以下步骤
① 模型建立:根据污水处理系统的特性和运行条件,建立适合的活性污泥数学模型。
② 模型参数辨识:通过使用实测数据对模型进行参数辨识,以获得准确的模型参数。
③ 控制策略设计:基于建立的数学模型和系统运行要求,设计合适的控制策略。包括反馈控制、前馈控制、模型预测控制等方法,以实现对DO值的精确控制。
④ 控制器实施:根据设计的控制策略,实施相应的控制器。
⑤ 实时调整和优化:控制系统根据实时监测的DO浓度数据和模型预测结果,进行实时调整和优化。通过不断更新控制器参数和优化控制策略,以适应系统的动态变化和扰动。
(2)对不同DO浓度目标设定值的控制效果
在污水处理系统中,好氧池通常被划分为不同的区域,每个区域的DO浓度目标可能不同。这是因为不同区域内的微生物和废水特性各不相同,需要不同的DO浓度来优化微生物群落的生长和废水处理效果。实现好氧池中对不同区域内不同DO浓度的控制能力则是衡量控制系统性能的重要标准之一。一个良好的控制系统应具备以下特性:
① 稳定性,控制系统应能够在不同操作条件下保持稳定,并在目标DO浓度附近进行精确控制。
② 灵敏度,控制系统应具备对DO浓度变化的敏感度,能够快速响应DO浓度的变化,并采取相应措施进行调节。
③ 空间分布控制,好氧池中不同区域的DO浓度目标不同,控制系统应能够实现对不同区域内DO浓度的分布控制。这可以通过分区域的气体供给和曝气方式来实现,以满足各个区域的控制需求。
④ 模型预测能力,控制系统可以利用基于活性污泥数学模型的预测能力,对不同区域的DO浓度进行预测,并根据预测结果调整气体供给和曝气方式。

(3)对动态DO浓度目标设定值的控制能力
衡量精确曝气控制系统性能的另一个重要标准是对DO浓度目标设定值的跟踪响应时间,即DO控制区内的DO设定值改变后,精确曝气控制系统必须在很短的时间内跟踪响应。
实际应用中,曝气系统可以在5~10min内迅速调整直管曝气量,使DO重新稳定在目标设定值附近±0.5 mg/L以内。
3、系统特点
① 精准曝气,节能降耗;
② 可靠性、可扩展性、可维护性;
③ 运行控制模型:自动控制、手动控制、安全模式;
④ 故障报警;
⑤ 远程诊断、调试、维护;
⑥ 通信方式多样;
中交路桥科技依托勘察、检测(含特检)、设计等传统行业能力,可提供“检、诊、修、应”的全生命周期综合一体化服务,推动城市安全风险管理技术创新、模式创新、应用创新,提升城市安全运行风险隐患发现、防范、化解、管控的智能化水平,为推动城市安全发展提供坚实保障。在迈向智慧城市的新时代征程中,中交路桥科技将始终坚守安全底线,不断完善和优化城市安全运行综合服务平台,为城市的平稳运行贡献科技力量。
